DataV Insight UI (IoT) 2019

DataV Insight is a turnkey IoT (Internet of Things) application designed specifically for teams tasked with maintaining and managing their organization's industrial or enterprise assets. This user-friendly solution caters to a wide range of professionals, including reliability engineers and field service managers. Insight functions by seamlessly collecting data on the operational conditions of assets, processing this data, and translating the insights garnered into actionable steps. The primary objective of DataV Insight is to empower users to enhance the operational Key Performance Indicators (KPIs) of their intricate assets. By providing valuable data analysis and facilitating immediate action based on the insights gained, this application serves as a crucial tool for optimizing asset performance and ensuring the smooth operation of industrial and enterprise assets.

Client: BSQUARE
Date: 05.20.2019
Tools: Adobe XD, Photoshop, Illustrator


The Process

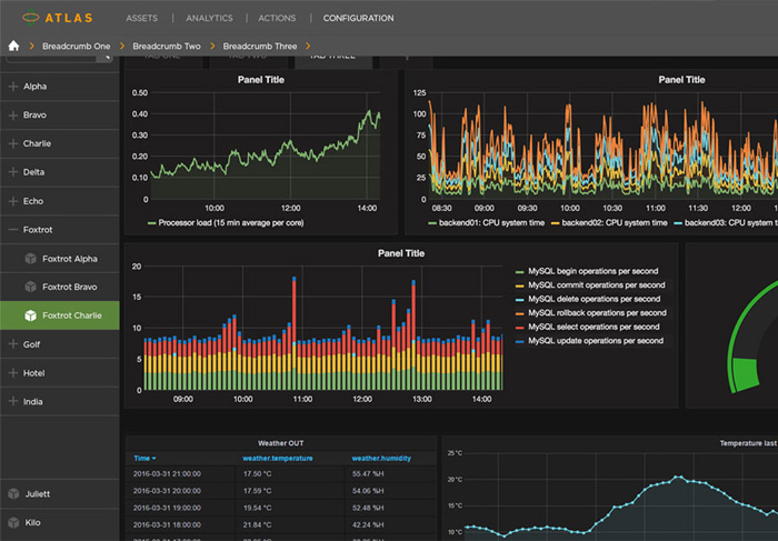
Designing the user interface (UI) for DataV Insight marked a significant departure from my previous work in Airline Passenger Interfaces, presenting a valuable opportunity for personal growth and learning. The challenge of creating software for end users who demand real-time, precise data in a clear and concise manner was both inspiring and motivating. My goal was to craft a solution that embodies modern aesthetics, ease of navigation, and a clean, user-friendly experience. Collaborating closely with the Product Manager, we embarked on numerous iterations to fine-tune the layout and navigation of the dashboard, ensuring that users could effortlessly manipulate and update data. Establishing an intuitive hierarchy for asset management was paramount, with a focus on speed and simplicity of use. One particularly exciting aspect of the design process was the incorporation of new attributes and rules into the existing asset framework. While maintaining functionality was essential, I also aspired to infuse these additions with a visually pleasing aesthetic. Transforming a seemingly mundane concept into something engaging and aesthetically appealing has always been the most enjoyable part of my work. It's this balance of functionality and beauty that elevates the user experience and sets DataV Insight apart in the realm of IoT applications.
monitors process

menu process
The early stages of crafting DataV Insight's user interface involved the development of flow diagrams and layout concepts. The journey began with the creation of initial ideas for the Dashboard configuration, leveraging the capabilities of Grafana libraries. Throughout this exploratory phase, a variety of concepts were considered and refined. One intriguing concept that emerged, although ultimately unused, was centered around User Management. This involved displaying Admin users in a visually appealing card format, providing a unique and engaging approach to this aspect of the interface. The design process incorporated a blend of tools, with Photoshop being employed for shaping the UI's look and feel, while Adobe XD was used for wireframing. These tools allowed for the creation of several foundational pages, including the Log-In screen, Recent Assets, and the Dashboard itself. This iterative and creative approach laid the groundwork for the development of DataV Insight's user interface, ensuring that it would be both functional and visually compelling.


monitors process

menu process
Previous Work Next Work